PROJECT INTRO
RedCherry Analytics: Cutting-Edge Business Efficiency Solutions with IoT-Driven Hardware, Software, and Analytics
RedCherry is a cutting-edge technology company specializing in remote asset monitoring and optimization. Built on an Internet of Things (IoT) platform, RedCherry leverages connected devices to help enterprises optimize assets, improve efficiency, and reduce operating costs. With their "Sensors On Cloud" approach, they provide real-time monitoring, control, and data visibility solutions that are custom-built or retrofitted within existing systems.Â
Revolutionizing business efficiency through innovative IoT analytics and seamless integration.
Recently incubated at PlugIn, an initiative by Intel, IIT Bombay, and the Central Government’s Department of Science and Technology (DST), RedCherry combines hardware, software, and analytics on IoT platforms to deliver innovative and affordable business efficiency solutions. Representing highly progressive brands, RedCherry offers compelling and efficient solutions for businesses across India and beyond.
PROJECT CHALLENGE
- Developing APIs for energy monitoring, machine status display, alert management, and report generation using Angular for front-end interaction and AWS for server-side operations.
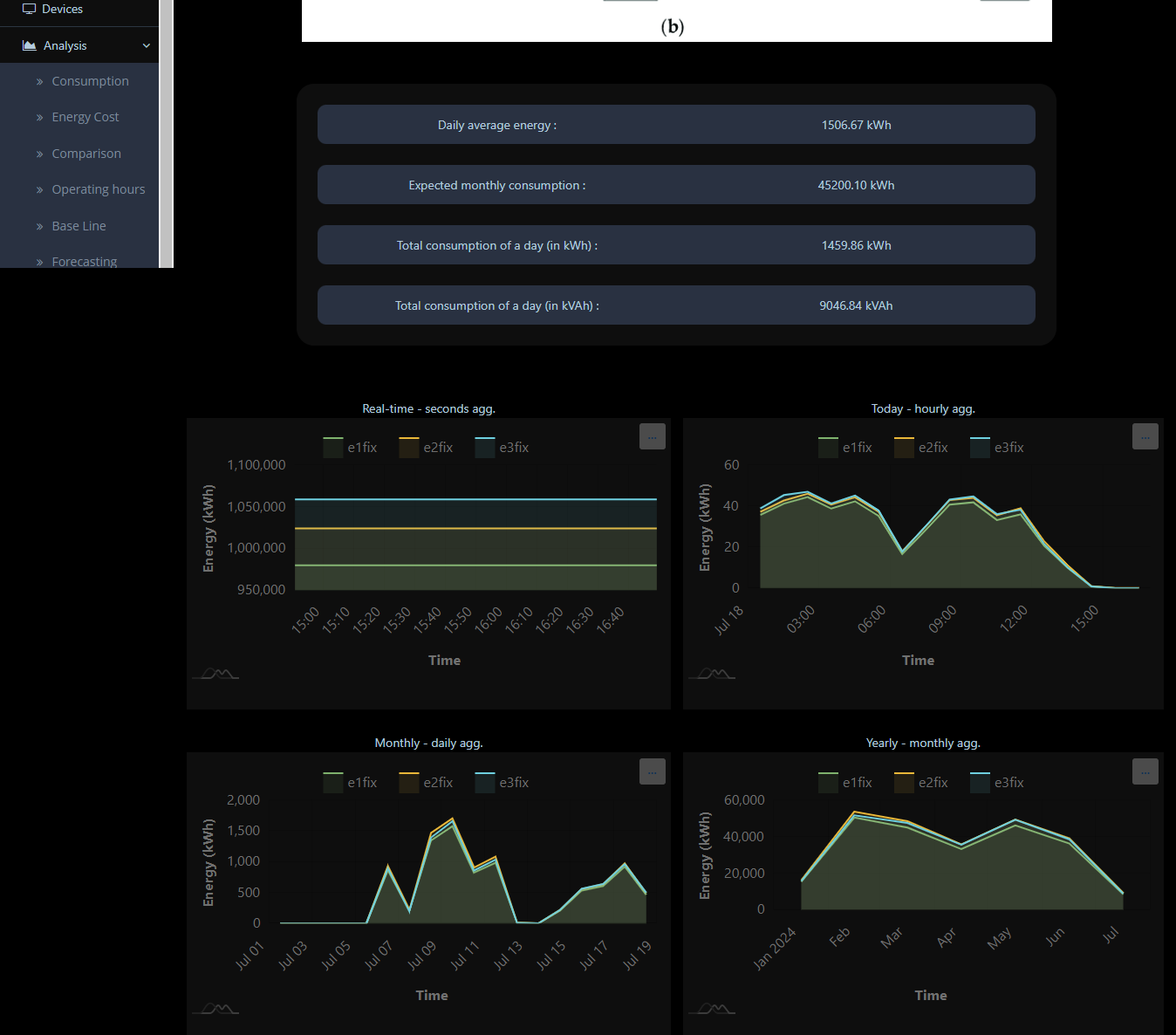
- Enable continuous real-time monitoring of energy consumption across multiple machines for instant updates and actionable insights.
- Implemented code to convert energy data from MWh to GWh, ensuring accurate representation of monthly energy consumption.
- Developed charts for displaying energy consumption in various chart forms, including pie charts, bar stack charts, and line charts.
- Used line charts to display real-time energy consumption data in MWh, daily totals in MWh, weekly data in MWh, and monthly data in GWh.
- Created a pie chart to show the top 10 devices consuming the most energy, identifying major energy consumers for efficiency improvements.
- Ensured seamless integration between the UI and backend for real-time data display and control of devices, for instant data updates.
- Designed a user-friendly control panel for managing IoT devices, allowing users to control switches, monitor device statuses, and view energy consumption data effortlessly.
- Enabled users to manage switches for devices connected to the IoT network, including turning devices on/off and scheduling operations.
- Developed a bar stack chart to compare energy consumption between the current week and the previous week, highlighting changes in usage patterns.
- Implemented a module to display the current status (on/off) of devices in real-time, ensuring instant status updates on the control panel.
- Created an alert button to set thresholds and alert periods, allowing users to set alerts for energy consumption levels and device statuses.
- Integrated real-time email notifications triggered when an alert threshold is reached, ensuring prompt user awareness and action.
- Built a feature to automatically generate detailed reports on energy consumption and machine statuses, customizable and exportable in PDF format.
- Leveraged IoT data analytics to optimize operational efficiency and reduce costs, using predictive analytics to forecast energy usage and identify potential issues.
- Integrating a map to display the geographical locations for enhanced visibility.
PROJECT SOLUTION

The RedCherry Analytics project delivered a sophisticated software solution for energy monitoring and machine status management, leveraging a combination of Angular and AWS technologies. The core system architecture involved the development of robust APIs to support real-time monitoring, machine status display, alert management, and comprehensive report generation. Angular was employed to create a dynamic front-end interface, enabling seamless interaction with the underlying APIs and facilitating real-time updates.
To address the need for accurate energy data representation, we implemented a module to convert energy metrics from MWh to GWh, ensuring precise monthly consumption insights. Our solution included advanced data visualization techniques such as line charts for displaying real-time, daily, weekly, and monthly energy consumption; pie charts to identify the top 10 energy-consuming devices for targeted efficiency improvements; and bar stack charts for comparing current and previous week’s energy consumption patterns.
The user interface featured a highly intuitive control panel, designed with Angular and CSS, allowing users to manage IoT devices effortlessly. Key functionalities included real-time device status updates, remote switch management, and scheduling of operations. The alert system was integrated with PHP Mailer to provide real-time email notifications based on customizable thresholds and alert periods.
On the backend, AWS services played a crucial role. AWS EC2 instances were used for hosting, AWS S3 buckets for secure data storage, AWS Lambda functions for executing serverless tasks, and AWS Route-53 for domain management. Additionally, cron jobs on AWS Linux were employed for scheduled tasks such as data aggregation and report generation. The system also featured a module for automatic, customizable PDF report generation, providing detailed insights into energy consumption and machine statuses.
Leveraging IoT data analytics, the solution enabled predictive analysis for forecasting energy usage, identifying potential issues, and optimizing operational efficiency. The integration of a geographic map enhanced situational awareness by displaying the geographical locations of devices. This comprehensive approach combined Angular, MySQL, PHP, JavaScript, and a suite of AWS services to deliver a scalable, responsive, and efficient energy management platform.
Â
TECH TOOLS & STACK



